American Business Times
SEE OTHER BRANDS

The best business and economy news from the United States

nOps Delivers the Industry’s Most Comprehensive EKS Optimization Platform That's Built on Open Source

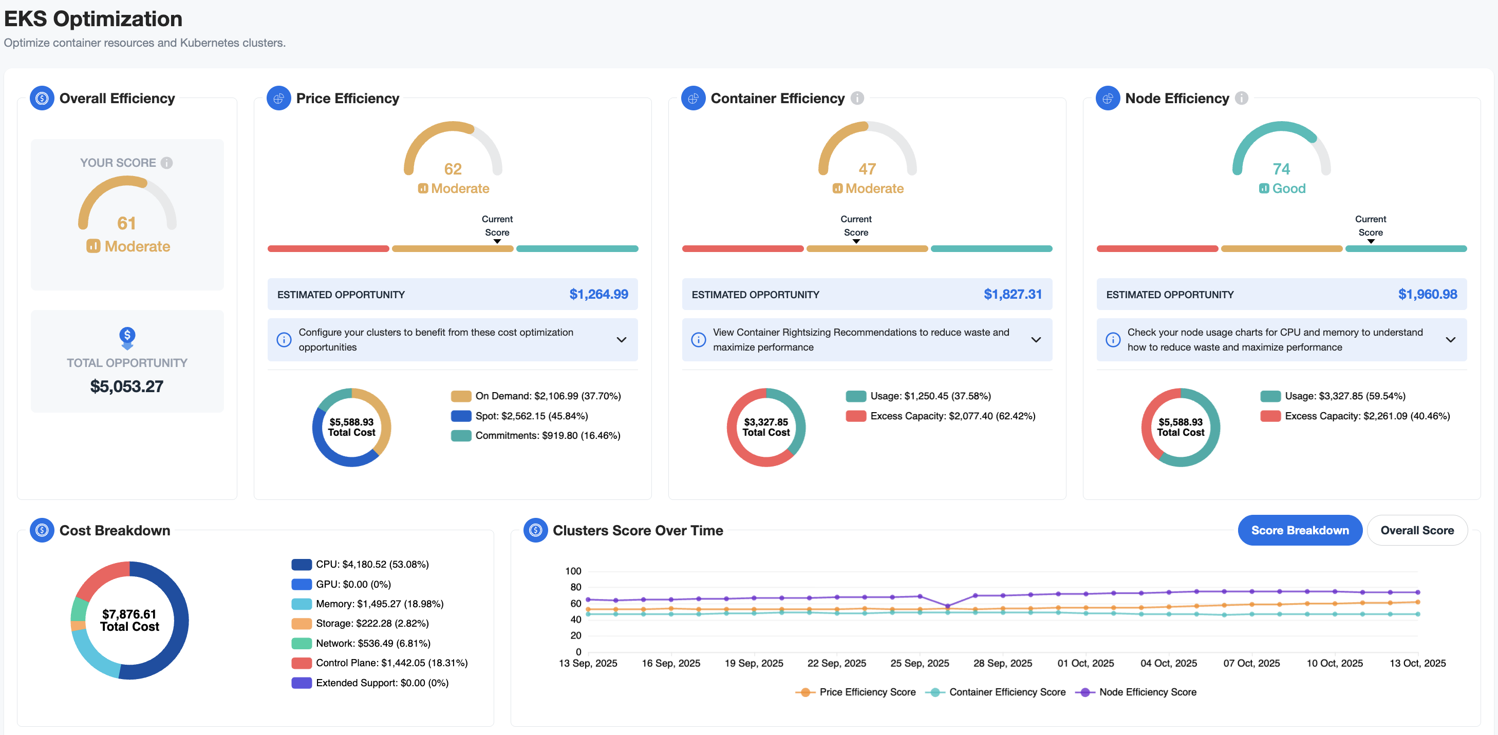
Screenshot of the nOps EKS optimization dashboard including benchmarking for node, price and container efficiency, cost breakdown, cluster score over time, and other key metrics

nOps EKS Visibility & Optimization Dashboard

How to Get Started with nOps

How to Get Started with nOps

nOps unifies EKS visibility, container rightsizing & dynamic pricing orchestration across On-Demand, Spot & commitments—cutting Kubernetes costs by up to 70%

SAN FRANCISCO, CA, UNITED STATES, October 14, 2025 /EINPresswire.com/ -- nOps, the leading AI-powered FinOps platform, has announced a comprehensive Amazon Elastic Kubernetes Service (EKS) optimization solution. The platform unifies three core areas that directly impact costs and engineering productivity: operational visibility, container rightsizing, and pricing optimization.

Most Kubernetes optimization tools partially solve the problem, forcing teams to stitch together multiple solutions. nOps brings complete visibility with an automation engine that optimizes end-to-end: rightsizing pods, tuning your autoscaler, and blending On-Demand, Spot, and commitment-based pricing for maximum efficiency.

nOps subject matter experts will host a LinkedIn Live event to demo the new EKS optimization platform, walk through its key features, and answer questions.

Automatic Container Rightsizing

65% of Kubernetes workloads use less than half of the requested CPU and memory. nOps dynamically rightsizes containers, using historical utilization and continuous monitoring to tune requests with precision. Policies are customizable to prioritize stability or savings, or automatically tailored via machine learning. In parallel with container rightsizing, nOps continuously tunes your autoscaler, which significantly improves scaling, optimizing holistically across containers and nodes to reduce waste and enhance cluster efficiency without manual intervention. nOps’s solution avoids vendor lock-in and offers an easier on/off ramp, because it is built on open-source Cluster Autoscaler and Karpenter autoscalers.

Detailed Operational Visibility and Benchmarking

nOps helps DevOps engineers and SREs make day-to-day decisions with near real-time visibility into clusters — combining detailed workload metrics with free best-in-class benchmarking for containers, nodes, and pricing. Teams can also track, budget, and allocate costs by namespace, cluster, product, team, or other engineering or finance dimension.

Pricing Optimization across AWS Commitments and Spot

Unlike traditional tools that treat Spot and On-Demand pricing in isolation, nOps ensures full utilization of Reserved Instances and Savings Plans before shifting workloads to Spot capacity. For Spot-friendly workloads, nOps diversifies automatically across pools to minimize disruptions. This holistic orchestration approach ensures customers will never waste prepaid commitments, truly maximizing savings and stability.

Customer Impact: Rose Rocket

Already entrusted with $2 billion in annual AWS spend, nOps helps customers cut EKS costs by 60-70% while reducing manual work — freeing engineers to focus on building and innovating.

“nOps has really changed the way Rose Rocket manages our clusters,” said Jeff Webb, Senior Engineering Leader at Rose Rocket, which leveraged nOps for EKS visibility, container rightsizing, and pricing optimization. “nOps has been instrumental in helping Rose Rocket become comfortable with using Spot instances for production workloads, and provided tooling to make that transformation possible.”

How to get started with nOps EKS Optimization

To get started, you can install the nOps agent via a single Helm command. This ultralight agent is significantly cheaper to run than those by other industry-leading Kubernetes visibility solutions, enabling teams to drive more value. nOps offers flexible pricing options, including vCPU-based or fixed pricing.

About nOps

nOps is a leading AI-powered FinOps platform trusted by its 500+ customers to manage $2 billion in annual AWS spend. Recently ranked #1 in G2’s cloud cost management category, nOps helps organizations automate savings across commitments, compute, storage, containers, and AI workloads.

Chirantan Parikh
nOps Inc.
+1 408-782-4557
email us here

2-Minute nOps EKS Visibility & Optimization Demo

Legal Disclaimer:

EIN Presswire provides this news content "as is" without warranty of any kind. We do not accept any responsibility or liability for the accuracy, content, images, videos, licenses, completeness, legality, or reliability of the information contained in this article. If you have any complaints or copyright issues related to this article, kindly contact the author above.

Share us

on your social networks:
AGPs

Get the latest news on this topic.

SIGN UP FOR FREE TODAY

No Thanks

By signing to this email alert, you
agree to our Terms & Conditions